From GPU Bottleneck
to AI Velocity
The complete GPU lifecycle management platform: Govern clusters, Optimize utilization, Train models, and Ship to production.


Let AI teams move fast, without cost overruns
Give teams instant GPU access with built-in governance to prevent waste and overspending.
Core Capabilities
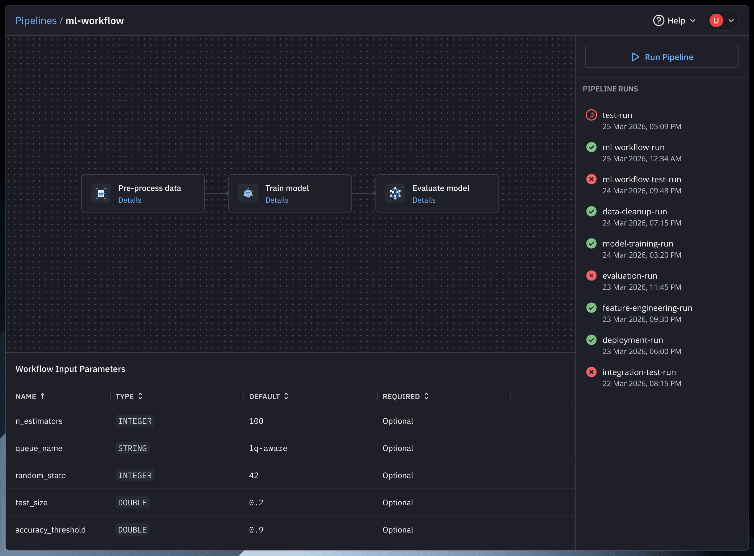
One-Click Model Deployment
From Trained Model to Live Endpoint in One Click. Get an HTTPS endpoint and API key instantly.
Increase GPU Utilization & Efficiency
Stop Paying for GPUs That Aren't Working. Smart scheduling and real-time dashboards ensure every GPU earns its cost.
GPU Quotas Per Team
Every Team Gets What They Need. Nothing More. Time-slicing and MIG ensure fair GPU allocation.
Self-Serve GPU Operations
AI Teams Move Fast. Infra Teams Stay in Control. Self-serve notebooks and training jobs.
The Platform
Govern
Onboard clusters instantly
Set GPU quotas per team, enforce policies
Full admin dashboard for cluster oversight
Build
Self-serve GPU notebooks in under 3 min
Submit training jobs via GUI — no YAML
Real-time log streaming, artifact storage, versioning
Ship
One-click model deployment to live endpoints
Native kServe integration for multiple inference engines
Built-in API playground for testing

For Infra Teams
Get a single, unified view of GPU usage, allocation, and policies across all clusters. Monitor utilization in real time while enforcing quotas, controls, and cost efficiency.
Cluster Onboarding & Governance
Connect using kubeconfig, GPUs auto-discovered
GPU quotas per team with time-slicing / MIG
Admission webhooks for policy enforcement
Centralized Observability
Real-time cluster-wide GPU utilization
Team-wise consumption, queues, and endpoint health
Actionable training & inference metrics
Enterprise Grade Security
Self-hosted, sovereign architecture
Full audit logs & execution history
SOC 2 compliant
17
GPUs
5
Jobs running
3
Endpoints serving
77%
GPU used
Team
Used
Utilization
ML Research
5.8/6
97%
NLP Team
3.4/4
86%
Computer Vision
1.2/4
30%
Data Engineering
2.7/3
90%
For AI Teams
Fetch Data
Validate
Training
Evaluate
Register
llama3-8b-finetune-v12
Running
GPUs: 4x A100
Team: Foundation Models
Duration: 2h 14m
Submitted: Abhibhaw Asthana
whisper-fine-tune-v3
Queued
GPUs: 2x A100
Duration: —
Team: NLP Team
Team: NLP Team
Self Serve GPU Notebooks
Launch notebooks with pre-configured environments
auto-hibernate idle sessions to save costs
Training Jobs Without Overhead
Define runs with datasets, code, and parameters
Automatic scheduling, logging, and artifact tracking
Compare experiments and iterate with confidence
One-Click Model Deployment
Deploy directly from trained artifacts
Production-ready inference APIs with built-in monitoring
Validate before release, iterate without downtime
Ready to Unlock Your GPU Infrastructure?
Advanced Features
Why Devtron
See how Devtron enables self-serve GPU access for AI teams without infra dependency
Explore how to manage GPU clusters, quotas, and policies from a single control plane
Learn how to optimize GPU utilization with real-time visibility, scheduling, and workload balancing
Experience end-to-end AI workflows from notebook → training → one-click model deployment
See Devtron in action
We respect your privacy. By submitting, you agree to Devtron's Privacy Policy and Terms of Use.